문서 비교 - 계약서/문서 변경점 자동 감지 프로그램
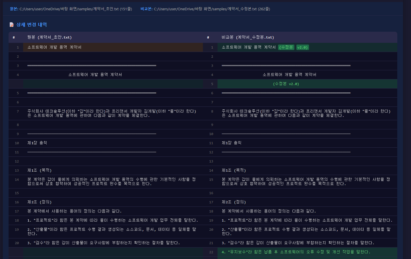
문서 비교 분석기 Pro "계약서 수정본, 눈으로 일일이 비교하시나요?" 두 문서의 차이점을 자동으로 분석하고, 시각적인 리포트로 생성해주는 데스크톱 프로그램입니다. --- 이런 분께 추천합니다 - 계약서 수정본을 검토해야 하는 법무/총무 담당자 - 문서 버전 관리가 필요한 기획자/PM - 원고 수정 내역을 확인해야 하는 편집자/작가 - 코드나 설정 파일 변경을 추적하는 개발자 - 학생 과제물 표절/수정 여부를 확인하는 교수/강사 --- 주요 기능 1. 다양한 파일 형식 지원 | 형식 | 설명 | |-------|--------------------------------------| | TXT | UTF-8, CP949(한글) 인코딩 자동 감지 | | DOCX | Microsoft Word 문서 | | PDF | PDF 문서 텍스트 추출 | 2. 정밀한 비교 분석 - 줄 단위 비교: 추가/삭제/변경된 줄 색상 하이라이트 - 단어 단위 비교: 변경된 줄 내에서 정확히 어떤 단어가 바뀌었는지 표시 - 유사도 계산: 두 문서가 얼마나 비슷한지 퍼센트로 표시 3. 핵심 키워드 변경 자동 감지 (차별화 기능!) 계약서 등 중요 문서에서 핵심 내용 변경을 자동으로 알려드립니다: - 금액 변경 (예: 5천만원 8천만원) - 날짜 변경 (예: 2024년 6월 2024년 9월) - 기간 변경 (예: 6개월 1년) - 비율 변경 (예: 30% 20%) - 조건 변경 (예: 7일 이내 14일 이내) 4. 전문적인 리포트 생성 - HTML 리포트: 브라우저에서 확인 가능한 인터랙티브 리포트 - PDF 리포트: 인쇄 및 공유용 문서 5. 사용자 친화적 UI - 다크/라이트 모드 지원 - 동기화 스크롤 (양쪽 문서 동시 스크롤) - 도넛 차트로 변경 통계 시각화 - 실시간 하이라이트 표시 --- 시스템 요구사항 - 운영체제: Windows 10/11 --- 활용 사례 1. 계약서 검토 - 상대방이 보낸 수정 계약서에서 금액, 날짜, 조건 등 핵심 변경사항 즉시 파악 2. 문서 버전 관리 - 여러 버전의 기획서/제안서 변경 이력 추적 3. 원고 교정 - 편집자가 수정한 원고와 원본 비교 4. 학술/교육 - 논문이나 과제물의 수정 내역 확인 [ 제공 내역 ] - 문서비교분석기Pro.exe (프로그램 본체) - 사용법.html [ 실행 환경 ] - Windows 10 / 11 - 별도 설치 프로그램 불필요 커스텀 및 관련 문의사항은 메시지로 편하게 연락주세요.



